
AS-9000/9100 停车场管理/收费软件 胜游亚洲官方网站能停车场管理系统适用于WINDOWS系统。可根据停车场的情况提供各种解决方案。实时记录停车场的各项信息。具有扫描、打印、显示、设备监控、用户管理、报表统计等多种功能。

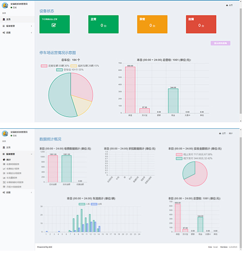
AS-9000/9100停车场管理/收费软件。停车场管理系统应用现代机械电子及通讯技术,集硬件、软件于一体。管理软件通过硬件设备、获取数据并存入数据库,从而达到管理车辆的入出及缴费的目的,具有设备控制、用户管理、报表统计等多种功能。同时集成手机支付、电子发票等辅助功能,可与折扣系统、会员系统、各类集成平台等等进行数据交互。 系统采用B/S架构(Browser/Server),通过WEB浏览器来进入工作界面,极少部分事务逻辑在前端(Browser)实现,主要事务逻辑在服务器端(Server)实现。系统分布性强、维护方便、开发简单且共享性强、升级的支出成本低、总体拥有成本低。